20/01/2026
Sostenibilidad Integraciones
Cómo Bluak digitalizó el O&M fotovoltaico integrando los datos de SCADA en FotoTrace para un control total de la operación y así ganar eficiencia, trazabilidad y rapidez operativa..
El cliente es una multinacional líder en energía fotovoltaica y almacenamiento, y con presencia global. Un responsable de operaciones y mantenimiento (O&M) de una planta fotovoltaica de 50 MW nos comparte su experiencia al integrar el SCADA con FotoTrace, buscando optimizar sus tareas diarias y mejorar el control sobre la planta.
El principal reto que enfrentaban los responsables de O&M era la gestión manual de las alarmas y la asignación de tareas en el SCADA, lo cual requería un alto esfuerzo administrativo y aumentaba el riesgo de errores. Además, había una falta de trazabilidad en las intervenciones y la eficiencia operativa no era óptima, lo que afectaba la calidad del servicio final.
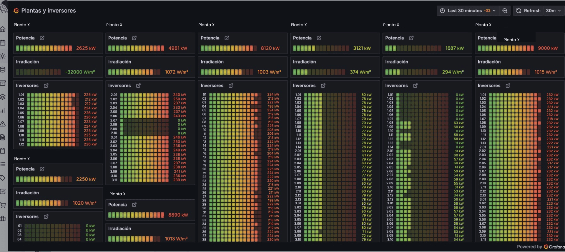
FotoTrace ofreció una solución innovadora al integrar de manera directa los datos del SCADA en la plataforma. Esto permitió a los responsables de O&M visualizar en tiempo real el rendimiento de las plantas, generar automáticamente tareas e incidencias a partir de alarmas críticas, y disponer de una trazabilidad completa de los eventos.
La integración fue clave para automatizar informes de O&M, eliminar tareas manuales y mejorar la gestión de incidencias.


La integración del SCADA con FotoTrace transformó las operaciones y el mantenimiento de la planta fotovoltaica, optimizando los flujos de trabajo, mejorando la trazabilidad de las intervenciones, y aumentando la eficiencia general. La digitalización no solo proporcionó más datos, sino que permitió tenerlos accesibles de manera inmediata, listos para ser utilizados de manera efectiva. El equipo de O&M ahora puede centrarse en lo que realmente aporta valor a la planta, mejorando la productividad y el servicio al cliente final.
En Bluak, transformamos datos en decisiones y decisiones en acciones.
¿Tiene alguna pregunta?
¿Quieres trabajar con nosotros?